
HD현대건설기계의 모바일 웹은 세로화면에 최적화되어 있습니다.
Productivity
글로벌 건설 장비 산업의
기술 분야를 선도하는 HD현대건설기계의
혁신 기술을 소개합니다

작업 효율을 높이는
원격 솔루션

더욱 편리해진 HD현대건설기계의 원격 관리 시스템
현대커넥트로 언제 어디서든 나의 장비를 스마트하게 관리해 보세요.
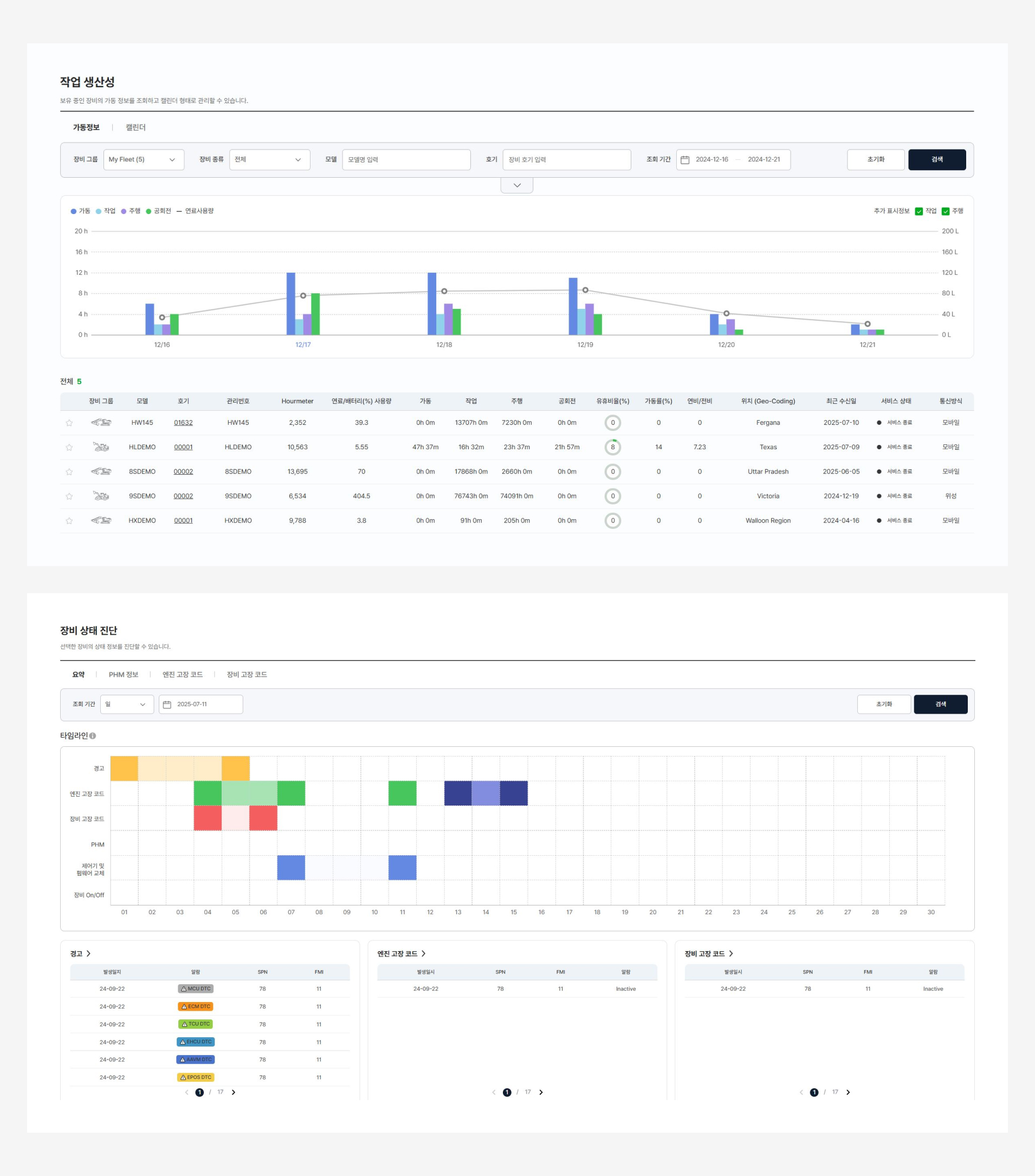
장비의 위치 및 가동 정보 등을 실시간으로 확인하고, 관리할 수 있으며 장비 관련 데이터 제공을 통해 사용자가 보다 더 효율적으로 장비를 운용 할 수 있도록 도움을 줍니다.
장비 원격 관리
시스템
작업 효율 개선을 위한 종합 관리 솔루션
장비의 일간 엔진 가동시간, 작업/주행 시간 등 작업 내용을
웹을 통해 확인 할 수 있습니다.
장비 별 연료 사용량과 유휴 시간 등 운용 현황을 파악하여
생산성을 개선할 수 있습니다.
스케줄 관리 및 안내
소모품 교체 시기를 조회할 수 있고, 다가오는 교체 주기에
맞춰 알람을 설정할 수 있습니다.
현대커넥트 데이터를
통한 월간 분석 보고서
장비 운영을 위한 월간 종합 보고
등록한 장비에 대한 가동 현황 보고 데이터를 제공합니다.
월 별 작업 시간, 연료 소모량, eco Index에 대한 정보를
한 눈에 확인할 수 있습니다.
분석데이터를 통해 장비를
체계적으로 관리
작업시간과 연료 소모량 등, 관리에 필요한 데이터들의
월별 변화추이를 확인할 수 있습니다.
장비의 고장을 예방하는 Care Tip을 제공합니다.
스마트서비스를
위한 장비 모니터링
장비 상태 실시간 모니터링 및 분석
장비가 최상의 상태를 유지할 수 있도록 언제어디서나 확인 가능 한 원격 모니터링 서비스를 제공합니다.
HD현대건설기계 데이터 분석 기술과 고장 수리 전문가의 노하우 를 결합하여 모니터링하고 있는 장비 상태에 대해 실시간 분석을 수행하고 자료를 제공합니다.
고장 코드 대응에 대한 고민 해결
각종 고장코드와 장비 정보를 분석하여 필요한
대응 방법을 도출합니다.
고장코드 대응에 대한 조치사항을 안내받거나
Hi CARE Center의 수리 서비스를 이용할 수 있습니다.
신규 기능
더욱 편리해진
고객기능 지원
사용자 편의성 증대
한 대의 장비를 다수의 사용자가 확인 및 제어할 수 있도록
사용자별 권한 공유 기능 추가
장비 및 부품 관련 매뉴얼 다운로드를 통한 이용 가이드 제공
간편하고 신속한 A/S 접수
현대커넥트를 통한 온라인 A/S 접수
대리점 별 부품 재고 실시간 확인

작업 효율을 높이는
원격 솔루션
현대커넥트 모바일 앱
현대커넥트는 자사 장비 사용자를 위해 HD현대건설기계가 자체 개발한
건설장비 종합 관리 앱으로 장비의 원격 시동, 공조 제어, 차계부 작성, A/S 접수, 교체 부품 재고
조회 등을 스마트폰 하나로 관리할 수 있게 도와줍니다.
이 뿐만 아니라 자사 장비의 제원 정보, 장비 관리 가이드, 대리점 정보등을 간편하게 조회하실 수 있고
나의 장비를 등록하면 해당 장비에 대한 차계부 및 작업일지등을 작성할 수 있습니다.
또한 등록한 장비가 Hi MATE 장착 장비일 경우, 내 장비의 가동정보와 위치 조회 뿐만 아니라
원격 시동 및 공조 제어 기능까지도 사용할 수 있어 장비 관리와 이용이 더욱 편리해집니다.
장비 원격 제어
시동 버튼 하나로 연결하는
내 장비 원격 제어
원격 시동
장비와의 거리에 관계 없이 원격으로 시동을 켜거나 끌 수 있습니다.
공조 제어
더운 여름에는 에어컨, 추운 겨울에는 히터를 원격으로 미리 작동시켜
탑승하지 않고도 운전 환경을 쾌적하게 만들 수 있습니다.


실시간 장비 정보
장비 위치 및 상태
실시간 확인
장비 상세 정보
등록한 장비의 현재 위치, 주행 시간, 엔진 가동시간등을
확인할 수 있습니다.
작업 데이터 관리
주, 월, 년 별 캘린더를 통해
가동 현황 관리
차계부・작업일지
주간, 월간, 연간 주유 및 정비 금액과 작업 시간, 장소 등을
캘린더 형태로 기록할 수 있습니다.


A/S 접수현황
장비 수리 접수
수리 접수 및 현황 조회
보증 기간 내 장비 고장 발생 시 앱을 통해
간편하게 수리를 접수하고 진행 현황을 조회할 수 있습니다.
부품 정보 안내
가까운 대리점 선택 후
부품 재고 확인하기
부품 정보 조회
내 장비와 관련된 부품의 가격, 재고현황, 매뉴얼 등을
조회할 수 있습니다.
부품 견적 요청
관심있는 부품 목록을 작성하고 선호 대리점에 견적을
요청할 수 있습니다.


HD현대건설기계
최신 소식 받기
모두를 위한
안락한 내일을 만드는
브랜드 스토리
HD현대건설기계가 제공하는 최신 뉴스와
유용한 장비 관련 정보 등을 확인할 수 있습니다.
작업 효율을 높이는
원격 솔루션
Hi CARE
Hi CARE란 HD현대건설기계의 자사 장비 전용 솔루션 서비스로 장비의 상태와 운용 현황을 원격으로 모니터링하여
장비 이상에 대한 즉각적인 대응이 가능하게 하고, 지속적인 장비 분석을 통하여 운전자에게 보다 더 효율적인 작업 가이드를
제공하는 기능을 가지고 있습니다.
운전실 내 SOS 버튼을 통해 신속하게 고장 신고를 할 수 있는 것은 물론, 작업 장치 또는 주행 장치가 작동하지 않는
중대한 문제가 발생할 경우, 고장 접수 후 48시간 내에 전문 서비스 요원이 출동하여 작업 지장을 최소화하고, 정상 가동중인
장비를 지속적으로 모니터링하여 선제적인 고장을 예방하는 서비스도 제공하고 있습니다.
통합 모니터링 서비스
장비가 최상의 상태를 유지할 수 있도록 원격에서 모니터링 합니다.
HD현대건설기계의 데이터 분석 기술과 고장 수리 전문가의 노하우를 결합하여 등록된 장비가 최상의 상태를 유지할 수 있도록 분석 및 모니터링을 진행합니다.
오일분석 서비스
엔진, 트렌스미션, 유압, 기어오일 등을 분석하여
중대 고장 발생을 예방합니다.
긴급출동 서비스
하이테크 팀 소속 전문 서비스 요원을 배정하여 장비 이상 및 고장에
신속히 대응합니다.

작업 효율을 높이는
원격 솔루션
2DMG+
2DMG+ 는 HD현대건설기계가 자사 장비에 제공하는 굴착기 디지털 측량 기능으로 장비에 장착된 센서와 모니터를 통해 측량 정보를 실시간으로 확인할 수 있게 하는 시스템입니다.
운전자에게 보다 효율적인 작업 가이드를 제공하고, 불필요한 중간 측량 및 측량 후 진행되는 재작업을 최소화하여 작업 생산량을 증대 시킬 수 있습니다.

2DMG+
기본 기능
디지털 측량 정보
장비 주행 전.후 기준점 이동 가능
효과적인 터파기, 평탄화, 경사면 작업
실시간 버켓 애니메이션
버켓 자세와 작업면 파악 용이
E-Bound (가상 경계면 설정)
위험물 충돌 예방
정확하고 안전한 굴착 작업
수정 작업 시간 단축 가능
HD현대건설기계
장비 전용 특장점
순정 클러스터/조이스틱 호환 활용
원터치로 가능한 2DMG+ 화면 전환
조이스틱 버튼으로 기준점 설정/해체
탈부착 가능 레이저 수신기
장비 이동시 일관된 기준점 유지
자유로운 정면, 측면 수신 기능
Trimble 각도센서 사용
정확성, 내구성, 시장성 검증
간편하고 경제적인 3D MG 업그레이드
2DMG+ 서비스와 품질 관리
원스톱 서비스, Hi TECH 방문 교육 제공
기본 기능 소개
디지털 측량 정보
깊이, 구배 설정 모드 기본 제공
현장 사용 용어를 반영한 구배 길이 및 거리 치수 기입 가능
디지털 측량 정보
더욱 효과적인 터파기, 평탄화, 경사면 작업
실시간 버켓 애니메이션
버켓 형상 및 작업 설계면 위치 실시간 화면 송출
버켓끝단 높이와 작업 장치 움직임을 연동시켜 작업 설계면 파악 용이
정확하고 안전한 굴착 작업
과굴착으로 인한 수정 작업 시간 단축
굴착기 측량 기사 대체를 통한 작업 현장 인근 안전사고 예방
가상 경계면 설정 (E-Bound)
상단, 하단, 전방, 캐빈 4영역의 작업 범위 경계를 설정하여 침범 혹은 근접 시 충돌 사전 예방
장비 및 주변 시설물 손상 방지를 위한 알림 기능
자사 장비 전용
특장점 소개
순정 클러스터/조이스틱 호환 활용
원터치로 가능한 2DMG+ 화면 전환
보조 모니터 상시 사용 가능
순정 클러스터/조이스틱 호환 활용
조이스틱 버튼으로 영점 설정/해제 기능 추가
작업 중 손을 뗄 필요 없이 편리하게 영점 세팅 가능
Trimble 각도 센서 사용
검증된 Trimble사 각도 센서를적용하여 안정적인 측량 기능 제공
간편하고 경제적인 3D MG 업그레이드
레이저 수신기
장비 이동시 일관된 기준점 유지 가능
정면, 측면 수신 가능 및 탈부착 기능으로 별도 보관 용이
2DMG+ 서비스 및 품질관리
HD현대건설기계 Hi TECH 팀 방문 매뉴얼 교육 실시
원스톱 서비스 제공으로 사용자 편의성 증대
철저한 보정 프로세스로 품질 검증 및 정확도 향상
* XiteCloud는 HD현대사이트솔루션이 제공하는 서비스로, HD현대건설기계와는 기술 협력 관계에 있습니다.
XiteAnalyst
드론 측량을 통해 지형 현황을 취득하고 설계도면과 결합하여 작업량을 관리할 수 있습니다.
XiteCloud의 드론 기반 디지털 토공 현장 분석 솔루션
01. 디지털 측량기록을 저장해 작업 이력이 관리됩니다.
02. 현장의 평면도와 횡단면도를 결합하여 다양한 분석이 가능합니다.
03. 토공사 진척도를 분석해 절토,성토량 보고서를 제공합니다.
04. 월간 토공량 토적표, DXF 파일을 제공합니다.
XiteFleet
모바일 단말기로 정보를 수집하고 실시간 현황과 과거 기록을 분석하여 효율적인 건설장비 운영을 지원합니다.
XiteCloud의 장비군 관제 및 작업관리 솔루션
01. 현장의 장비를 실시간으로 확인하세요.
가상의 건설현장을 통해 위치와 운영 현황을 쉽게 파악할 수 있습니다.
02. 플랫폼에 구역을 설정하세요.
작업 영역을 동일 기준으로 관리하고, 과속/진입기록 관리도 가능합니다.
03. 작업 데이터를 수집하세요.
작업 종류와 시간을 분석해 작업 성과와 생산성 관리가 가능합니다.
04. 디지털 운반기록을 활용하세요.
민원관리는 물론 운반거리 설계변경 자료 활용이 가능합니다.
XiteCore
현장의 디지털 정보를 통합하여 실시간으로 직관적인 확인이 가능해지고, 보고 절차가 개선되며 의사 결정이 쉬워집니다.
XiteCloud의 현장 디지털 정보 통합 관리 솔루션
필요한 현장 정보가 있으신가요?
사용자 친화적인 카드 디자인을 통해
통합된 요약 정보를 한눈에 확인하세요.
XiteCloud는 HD현대사이트솔루션이 제공하는 서비스로, HD현대건설기계와는 기술 협력 관계에 있습니다.
운영 및 서비스 관리는 HD현대사이트솔루션에서 담당하며 문의 사항은 아래로 연락 부탁드립니다.
문의 : xitecloud@hd.com (HD현대사이트솔루션 XiteCloud팀)